本機能により、男性の育児休暇取得率や女性の管理職比率など、人的資本の情報開示に必要な数値がワンクリックで確認することができます。

-
人的資本の情報開示を容易に
年度ごとに開示する有価証券報告書に人的資本に関する情報を記載することが、2023年度から上場企業に義務付けられました。人事部門や経営層が扱うデータも増え、「資料作成などに時間がかかる」という悩みを多くの企業が抱えている状況です。
表計算ソフトなどで人材データを分析する場合、それぞれの分析結果を1つずつ参照し、数値を確認する必要がありました。そこで、人事担当者が手間なく人的資本の情報開示が行えるように、多様性の3指標をはじめとしたダイバーシティやインクルージョンに関連する情報、ISO30414に対応した項目など、全14種類のテンプレートを開発しました。
なお、当社は人的資本で組織の成長を支援する HCプロデュースのISO 30414公式パートナー企業として認定されています。今後も、人的資本の情報開示に関する国際的なガイドラインを正しく理解し、ユーザーに寄り添った機能を開発し、サポートして参ります。
「人的資本テンプレート」詳細サイト https://www.kaonavi.jp/func/jintekishihon_template/
-
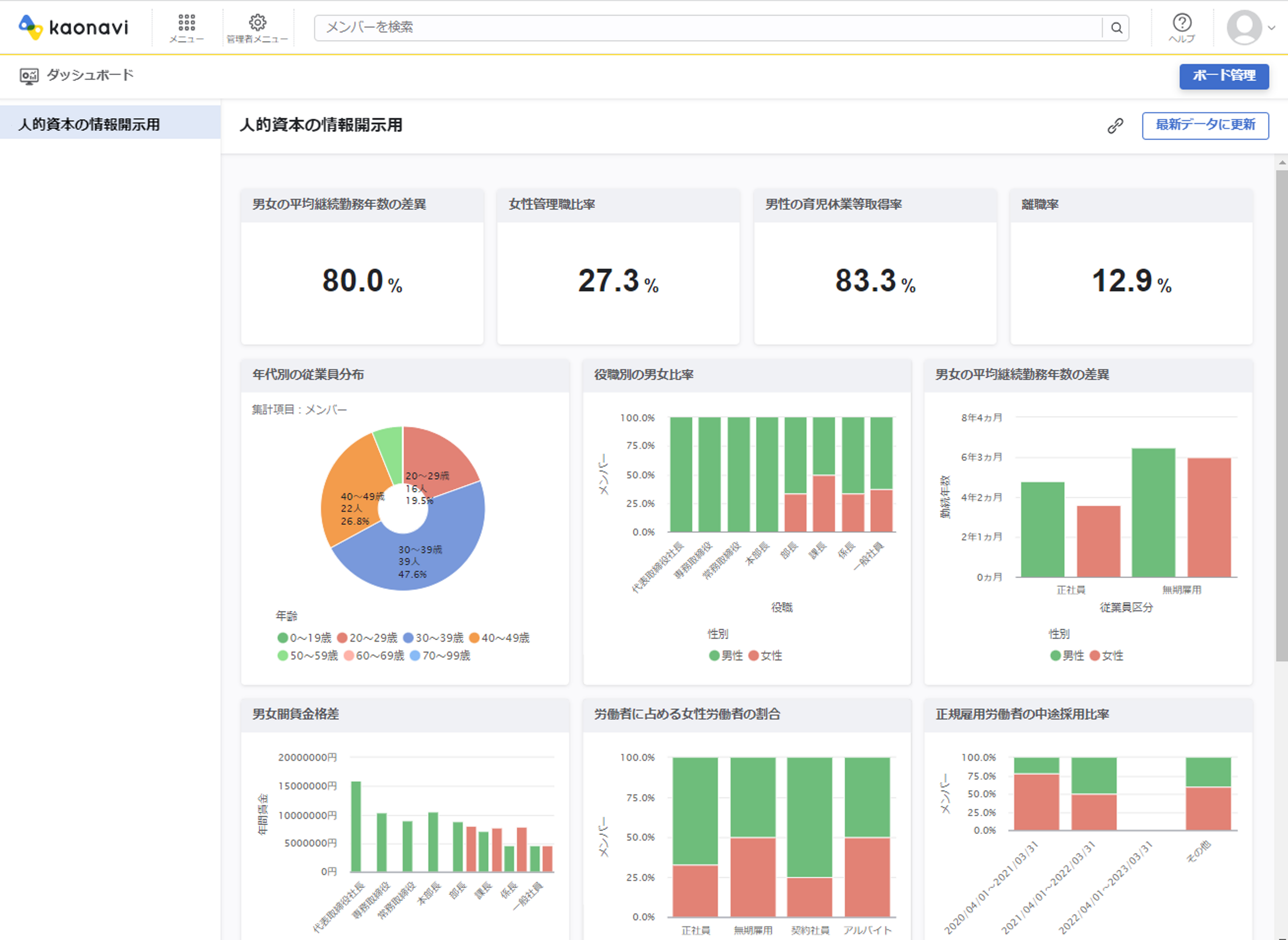
新機能「人的資本テンプレート」概要
本機能は、「カオナビ」に蓄積している人材データベースから集計し、男性の育児休暇取得率や女性の管理職比率、男女間賃金格差などの分析結果を数値やグラフで表示します。テンプレートのため、項目に合わせて、棒グラフ、円グラフなど適切な形式が決まっており、グラフの作成や計算方法を調べる必要がありません。
また、下図のようにドラック&ドロップの簡単操作でオリジナルのダッシュボードを作成することも可能です。

さらに、データの可視化だけに留まらず、改善をサポートする設計になっています。例えば、男性育児休暇取得率の場合、未取得の理由を記載できるようになっています。それを集計してグラフ化することも可能なため、改善施策が検討しやすくなります。

-
株式会社カオナビについて
株式会社カオナビは、社員の個性・才能を発掘し、戦略人事を加速させるタレントマネジメントシステム「カオナビ」を提供しています。企業の人材情報をクラウド上で一元管理し、社員の顔や名前、経験、評価、スキル、才能などの人材情報を可視化することで、最適な人材配置や抜擢といった戦略的なタレントマネジメントの実現を支援しております。現在では3,000社※1を超える企業・団体にご利用いただき、8年連続国内No.1シェア※2を獲得しています。
タレントマネジメントシステムのリーディングカンパニーとして、「“はたらく”にテクノロジーを実装し、個の力から社会の仕様を変える」というパーパスの下、テクノロジーによって一人ひとりの個性や才能を理解することで、個人のキャリア形成や働き方が多様化される社会の実現を目指してまいります。
※1 2023年3月末時点
※2 出典 ITR「ITR Market View:人材管理市場2023」人材管理市場:ベンダー別売上金額シェア(2015~2022年度予測)、SaaS型人材管理市場:ベンダー別売上金額シェア(2015~2022年度予測)
所在地 : 東京都渋谷区渋谷2-24-12 渋谷スクランブルスクエア 38F
設立 : 2008年5月27日
代表者 : 代表取締役社長 Co-CEO 佐藤 寛之、代表取締役 Co-CEO 柳橋 仁機
事業内容 : タレントマネジメントシステム「カオナビ」の開発・販売・サポート
会社HP : https://corp.kaonavi.jp/

