
■官公庁ビジネス市場が拡大する一方、提案には複雑な与件把握が必要という課題も
官公庁を含む公共機関の年間公的支出は、毎年増加傾向で推移しており、特に入札マーケットは約25兆円と国家予算の約1/5を占める規模の巨大な市場となっています。また近年、政府や地方自治体の業務効率をICTの活用により高める、政府(Government)と技術(Technology)を組み合わせた「Govtech(ガブテック)」のニーズが急速に高まっていることもマーケット拡大の要因となっています。そのような中で、うるるでは全国の官公庁・自治体・外郭団体をはじめとした8,300機関の入札・落札情報を一括検索・管理できる業務支援サービスNJSSを提供し、企業の入札における課題解決に努めてまいりました。
一方で、官公庁ビジネスにおいては、官公庁が抱える行政課題や予算の把握が困難なことや、案件公示前の情報収集、与件を正確に把握した上でのターゲティングが重要となるなど、提案する民間企業にとって複雑になっているのが現状です。
※【入札情報速報サービス「NJSS」とは】(https://www.njss.info/)
市場規模25兆円以上の、全国の官公庁・自治体・外郭団体をはじめとした全国8,300の機関の入札/落札情報を一括検索・管理できる業務支援サービス。役務から物品、建設・工事まで、あらゆる分野の入札情報が検索可能。情報はクラウドワーカーが目視・手作業で収集を行っているので、プログラムのみでは取得できない情報も網羅されていることが最大の特徴です。サービス開始は2008年と業界内でも長い実績を誇ります。また2023年7月からは、入札参加資格の管理業務を効率化し、入札参加機会ロスの防止を支援する「入札資格ポータル(β版)」(https://nsp.njss.info)の提供も開始しています。
■「GoSTEP」では、地方自治体・中央省庁から約32万件の事業(予算)情報が検索・管理可能
このような背景からうるるでは、2023年3月より、公共機関の事業(予算)情報や公開・統計情報、入札データからみる自治体の傾向・特徴、アプローチに必要な組織情報を一括検索・管理できるデータプラットフォームGoSTEPの提供を開始しました。
GoSTEPが保有する事業(予算)情報などの収集にはクラウドワーカーを活用しており、ユーザーは広範囲の情報を自力で調査するより早く得ることが可能です。既に令和4~5年度の事業(予算)情報を中心に、地方自治体・中央省庁から約32万件の情報が登録されており、これまで民間企業が官公庁ビジネスに参入するにあたって課題となっていた、各案件の公募・入札の前段階にあたる上流工程の情報を得られるため、より的確に与件を把握し、提案を行うことができます。
■新たに「集計・分析機能」を追加!官公庁市場(予算状況)を定量的に調査・把握することが可能に
GoSTEPが新たに追加した「集計・分析機能」は、自社がターゲットとする官公庁の事業(予算)情報などを定量的に調査・把握し、簡単に集計やグラフ作成が可能になります。また集計・分析の検索条件は自由に変更することができるため、調査テーマや対象をより詳細に設定し分析することができます。
またGoSTEPの既存機能である「検索条件の保存」機能が集計・分析でも使用が可能なため、既に保存している検索条件でスムーズに集計・分析ができ、分析結果の詳細を検索機能で確認することもできます。

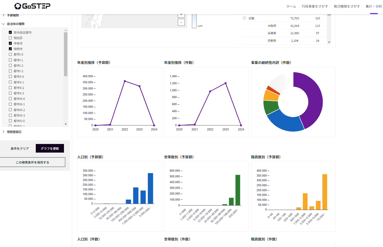
▲ターゲットとなる官公庁の事業(予算)情報を簡単に集計・グラフ化。検索条件は自由に変更可能。
<「集計・分析機能」の操作イメージ>
▼DX・デジタル・ICT分野で政令市・中核市・特例市の予算状況を調査したい場合
「集計・分析機能」の左に位置する検索条件の指定において、「DX・デジタル・ICT」のキーワードを入力し、集計・分析したい自治体の種類を「政令市・中核市・特例市」と選択すると、それらに紐づく事業(予算)情報が画像のように集計・グラフ化されます。

▲集計・分析機能で検索した事業(予算)情報のサマリー(該当事業数、該当事業予算総額)

▲集計・分析機能で検索した事業(予算)情報をグラフ化し、全体の傾向や属性を定量的に把握
自社がターゲットとする官公庁の事業(予算)情報などを俯瞰した際、どの属性に位置しているのかを定量的に分析できるようになることで、官公庁ビジネスの上流工程へアプローチを仕掛ける戦略や方針をより的確に策定することができます。また集計・分析の結果はCSVや画像で出力できるため、社内プレゼンの資料作成などにも役立てることが可能です。
引き続きGoSTEPは、人のチカラとIT・AIを駆使しながら、民間企業のライバルに先駆けた営業活動を支援し、官公庁と民間企業の適切なマッチングにつなげることで、行政課題の解決を推進してまいります。
■「GoSTEP」サービス概要(https://www.gostep.biz/)

1.事業(予算)情報の一括検索・管理
予算情報を1事業ごとにデータベース化。キーワード等の一括検索だけでなく、タグ管理機能により1事業ごとの管理も可能。
2.公開情報の適時での収集代行
中央省庁の概算要求や行政事業レビュー、地方自治体の当初予算や補正予算など、団体ごとの情報公開タイミングで適時情報を収集。
3.公開・統計情報や入札データの活用
ターゲティングに必要なセグメント情報を10種類用意。また、入札データをもとにした自治体の傾向や特徴による選別も可能。
4.アプローチに必要な組織情報の活用
予算情報に関する問い合わせ先や、アプローチ時に必要な部局・課・係など組織別の連絡先情報などを、公開情報をもとに収集し、集約。
■利用料金
・基本料金 [1ID発行] 480,000円(税抜)/年間
・追加料金 [1IDあたり] 36,000円(税抜)/年間
※契約期間は1年間
※「集計・分析機能」の利用にあたり追加費用は発生いたしません。
■サービスに関するお問い合せ先
株式会社うるる Govetech新規事業開発室 担当:柴山
TEL:03-6225-0855 E-Mail : gostep_info@uluru.jp
【うるるグループ 概要】株式会社うるる(https://www.uluru.biz/)
設立:2001年8月31日
所在地:東京都中央区晴海3丁目12-1 KDX晴海ビル9F
代表者名:星 知也
事業内容:
◆CGS(Crowd Generated Service)事業 ※CGSとは、クラウドワーカーを活用したうるる独自のビジネスモデル
・電話代行サービス「fondesk(フォンデスク)」https://www.fondesk.jp/
・入札情報速報サービス「NJSS(エヌジェス)」https://www2.njss.info/
「nSearch(エヌ・サーチ)※1」https://nsearch.jp/
・幼稚園・保育園向け写真販売システム「えんフォト」https://en-photo.net/
・出張撮影サービス「OurPhoto(アワーフォト)※2」https://our-photo.co/
◆クラウドソーシング事業
・プラットフォーム「シュフティ」の運営 https://app.shufti.jp/
◆BPO事業 ※3
・総合型アウトソーシング「うるるBPO」https://www.uluru-bpo.jp/
・高精度のAI-OCRサービス「eas(イース)」https://www.uluru-bpo.jp/eas/
・障害者雇用トータル支援サービス「eas next(イース ネクスト)」https://lp.uluru-bpo.jp/easnext/
※1 株式会社ブレインフィードにて運営
※2 OurPhoto株式会社にて運営
※3 株式会社うるるBPOにて運営

